
Полное руководство по отчетности в сфере обслуживания клиентов
Отчеты об обслуживании клиентов помогают компаниям отслеживать тенденции, выявлять области для улучшения и принимать обоснованные решения, предоставляя информац...


Отчеты об обслуживании клиентов предоставляют информацию о производительности, областях улучшения и лучших отделах. Регулярные проверки обеспечивают удовлетворенность и лояльность клиентов. LiveAgent предоставляет комплексные функции отчетности для повышения качества обслуживания.
Отчеты об обслуживании клиентов предоставляют обзор всех запросов об обслуживании клиентов и связанных с ними действий. Они дают представление о том, как работает команда поддержки клиентов, что можно улучшить и какие отделы преуспевают.
Отчеты об обслуживании клиентов могут включать, но не ограничиваться:
Регулярный просмотр отчетов обязателен при работе с программным обеспечением для обслуживания клиентов в Интернете. Это может помочь вам улучшить практику ведения бизнеса, продукты и предоставляемые услуги, обеспечивая при этом удовлетворение потребностей и ожиданий клиентов.
Рассмотрим следующий сценарий. Вы думаете, что ваша команда поддержки клиентов отлично справляется с обработкой билетов, потому что среднее время разрешения билета составляет менее 8 минут. Однако, когда вы посмотрите внимательнее и изучите отзывы агентов, вы заметите, что ваши агенты получают отрицательные отзывы снова и снова. Это может указывать на то, что они спешат ответить на каждый билет и жертвуют качеством обслуживания ради скорости. Поскольку такие сценарии очень распространены, проверка отчетов об обслуживании клиентов обязательна и должна проводиться регулярно.
LiveAgent предлагает 11 функций отчетности об обслуживании клиентов. Ознакомьтесь с ними подробнее ниже.
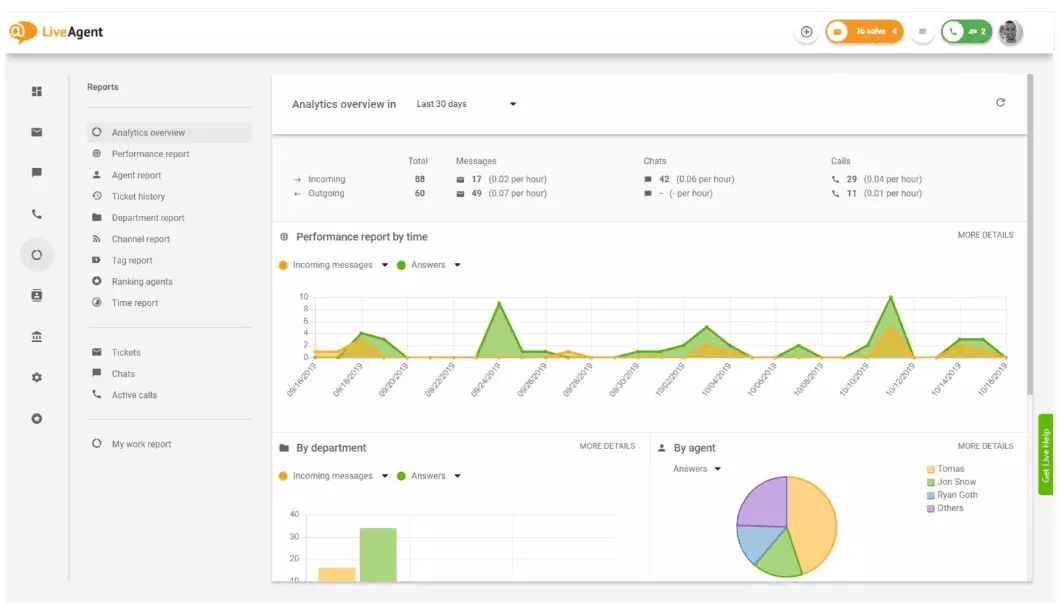
Обзор аналитики дает вам полный обзор ваших усилий по обслуживанию клиентов. Он позволяет вам видеть статистику использования, отчеты о производительности и оценки удовлетворенности клиентов. По сути, это дает вам предварительный просмотр каждого отчета (отчет по тегам, отчет по каналам, рейтинг агентов), доступного в LiveAgent.

Отчеты о производительности могут дать вам хорошее представление о том, как ваши агенты проводят свое время. В отчетах показано, сколько билетов ответил каждый агент по разным каналам и сколько времени им потребовалось на ответ. Помимо указания производительности агентов, отчеты о производительности также могут показывать оценки агентов. Они позволяют вам видеть и сравнивать производительность агентов с точки зрения полезности, знаний и скорости.

Обзор рейтинга агентов — это полный отчет всех положительных и отрицательных отзывов агентов. Отчет содержит комментарии клиентов, дату получения отзыва и даже дает вам возможность перейти к билету, который агент решал при получении отзыва.

Отчеты по тегам дают вам представление о том, какие теги наиболее распространены в ваших билетах об обслуживании клиентов. Доступ к организованному отчету такого типа может показать, с какими проблемами ваша команда сталкивается чаще всего, и, таким образом, может предоставить практические сведения и помочь вам улучшить ваш продукт/услугу.

Просмотрите все выполненные и пропущенные SLA за определенный период времени, чтобы сократить разрыв между ожидаемым обслуживанием и текущим обслуживанием. Отчеты о соответствии SLA позволяют сортировать все SLA по дате, отделу и агенту, чтобы вы могли видеть, кто преуспевает в выполнении SLA и кому нужно улучшить.

Отчеты журнала SLA предоставляют более подробный обзор всех пропущенных и выполненных SLA за определенный период времени. Журналы SLA показывают запрашивающего билет (клиента), ID билета, время начала SLA, отдел, которому был назначен билет, агента, которому был назначен билет, срок выполнения, дату закрытия и оставшееся/просроченное время SLA.
Все журналы можно экспортировать в файл CSV.

Отчет о доступности агентов позволяет вам отслеживать доступность ваших агентов поддержки. Посмотрите, когда каждый агент был в сети, отвечая на билеты, чаты и звонки, и как долго. Для удобства обмена все журналы доступности агентов можно экспортировать в файл CSV.

Отчет агента дает вам целостное представление всех действий агента, рабочего времени, продаж, отзывов и других показателей, таких как среднее время чата или среднее время получения чата. Сегментируйте отчеты агентов по дате, отделу, каналу и агенту, чтобы получить точное представление о том, как работают ваши команды.

Отчеты по каналам дают вам хорошее представление о том, какие каналы поддержки используются вашими клиентами чаще всего. Отчеты по каналам предоставляют подробную информацию обо всех входящих электронных письмах, звонках, живых чатах, отправках контактных форм, формах обратной связи, сообщениях Facebook, твитах — и так далее.
Отчеты по каналам, как и большинство отчетов в LiveAgent, можно просматривать в виде графика площади, графика линий, столбчатой диаграммы и круговой диаграммы.

Отчеты по отделам дают вам обзор того, сколько билетов поддержки каждый отдел получил и разрешил по разным каналам связи. Отчет также может предоставить информацию о том, как каждый отдел работает с точки зрения отзывов и отзывов клиентов.

Отчеты по времени дают вам подробный обзор общего количества часов и минут, затраченных на разрешение каждого билета. В отчете пользователи могут просмотреть ID билета и даже перейти к самому билету, агента, назначенного билету, запрашивающего клиента, дату, количество времени, которое агент потратил на разрешение билета, выставленное время и любые дополнительные примечания.
Отчет дает вам возможность использовать фильтры и искать билеты от конкретных клиентов или агентов.

LiveAgent предлагает более 180 расширенных функций справочной системы, которые помогут вам отслеживать обслуживание, которое получают ваши клиенты. Мы описали некоторые из этих функций ниже.
Хотя LiveAgent хорошо уведомляет вас каждый раз, когда поступает новый билет, некоторые люди предпочитают получать уведомления по электронной почте. Установите уведомления по электронной почте, чтобы получать уведомления каждый раз, когда:
Уведомлений по электронной почте недостаточно? Установите уведомления Slack. Каждый раз, когда открывается, решается или отвечается новый билет, вы получите уведомление в Slack. Slack также может уведомить вас, если какие-либо правила автоматизации LiveAgent были изменены во время вашего отсутствия на панели управления.

Как упоминалось ранее, отчеты LiveAgent можно экспортировать в файлы CSV. Помимо этого, LiveAgent дает вам возможность экспортировать отдельные билеты. Экспорт билетов содержит статус билета, имя клиента, электронную почту, ID билета, имя и ID отдела, имя и ID агента, теги, тему, предпросмотр электронной почты, дату создания, ID разговора и многое другое.
В пути без возможности войти в LiveAgent, но нужно проверить ход выполнения конкретного билета? Попросите ваших агентов отправить вам URL истории билетов в Интернете. Без включенной аутентификации вы можете прочитать историю билетов в Интернете, просто щелкнув на ссылку, которая была вам отправлена.

URL истории билетов в Интернете — это любимый инструмент специалиста по успеху клиентов. Это идеальный инструмент для отслеживания важных билетов от VIP-клиентов во время отпуска в тропиках.
LiveAgent предоставляет место для хранения неограниченного количества записей звонков. Если вам нужно отслеживать качество ответов вашего агента, вы можете сделать это, прослушав воспроизведение каждого звонка.
Хотите посмотреть, как ваши агенты обрабатывают билеты в реальном времени? Используйте обзор чатов, чтобы наблюдать, как ваши агенты помогают клиентам в живом чате.

LiveAgent может работать как инструмент социального прослушивания. Наша интеграция с Twitter позволяет отслеживать и отслеживать определенные ключевые слова. Например, если вы решите отслеживать слово LiveAgent, каждый раз, когда кто-то использует его в твите (независимо от того, упоминается ли оно/помечается ли с помощью @ или #), твит будет автоматически преобразован в билет и загружен на вашу панель управления. Это дает вам возможность отслеживать, что ваши клиенты говорят о вашем бизнесе косвенно. Наличие таких сведений даст вам возможность улучшить ваш продукт и услугу.
Эталоны и таблицы лидеров дают вам представление о том, как работают ваши агенты поддержки клиентов по сравнению друг с другом. Это позволяет вам видеть, как долго ваши агенты были в сети, сколько сообщений они ответили и кто получил больше всего положительных отзывов в день.

Данные можно просматривать для:
Отзывы и предложения позволяют вам собирать новые идеи и отзывы для будущей разработки. Позвольте вашим клиентам обсуждать свои идеи на вашем форуме сообщества и узнайте, что они считают действительно важным.
LiveAgent интегрируется с более чем 40 приложениями третьих сторон, включая программное обеспечение для измерения удовлетворенности клиентов. Отличным примером такого программного обеспечения является Nicereply, который позволяет собирать отзывы клиентов через опросы NPS, CES и CSAT.
Интегрируйте их с живым чатом LiveAgent и разместите ссылки на опросы в своем электронном письме, чтобы ваши клиенты всегда оценивали ответы вашего агента.
Основное преимущество просмотра отчетов об обслуживании клиентов и аналитики на еженедельной или ежемесячной основе заключается в том, что вы можете видеть, что делается хорошо, а что нуждается в улучшении. Например, вы можете заметить, что вы получаете больше живых чатов, чем телефонных звонков, и поэтому вам нужно лучше перераспределить ваши ресурсы (агентов), чтобы соответствовать входящим объемам билетов для каждого канала связи.
Помимо этого, просмотр этих отчетов также может предоставить информацию о том, какие агенты нуждаются в дополнительном обучении. Если вы заметите, что определенные агенты постоянно получают отрицательные отзывы от клиентов, в то время как другие агенты преуспевают, это может указывать на то, что они не получили достаточного обучения или не используют лучшие практики при общении с клиентами.
Просмотр отчетов об обслуживании клиентов может помочь вам сократить разрыв между ожидаемым и предоставляемым. Как только вы определите эти пробелы и улучшите, ваши клиенты обязательно это заметят. По мере улучшения обслуживания растет и удовлетворенность клиентов, и с ней приходит много преимуществ.
Существующие клиенты покупают чаще, тратят больше денег и с большей вероятностью рекомендуют ваш бизнес другим — как в Интернете, так и лично через сарафанное радио.
Чем лучше обслуживание, тем счастливее ваши существующие клиенты. Чем они счастливее, тем больше вероятность того, что они рекомендуют ваш бизнес другим, что означает больше клиентов и больше покупок. По сути, это бесконечный цикл. Таким образом, вы должны стремиться к постоянному улучшению, что вы можете сделать, просмотрев всю статистику использования прямо на панели управления LiveAgent.
Откройте для себя мощные функции LiveAgent, которые упрощают коммуникацию, повышают эффективность и увеличивают удовлетворенность клиентов.

Отчеты об обслуживании клиентов помогают компаниям отслеживать тенденции, выявлять области для улучшения и принимать обоснованные решения, предоставляя информац...

Улучшите обслуживание клиентов с помощью комплексного контрольного списка оценки, сосредоточенного на установлении ожиданий, мониторинге коммуникаций, анализе о...

Обзор аналитики LiveAgent предоставляет полезные данные для улучшения обслуживания клиентов и продаж путем выявления высокопроизводительных и низкопроизводитель...